×
搜索
搜索
网站导航
首 页
关于我们
产品中心
厂房设备
联系我们
视频中心
案例资料
资质证书
合作客户
新闻中心
您的位置:
首页
→
案例资料
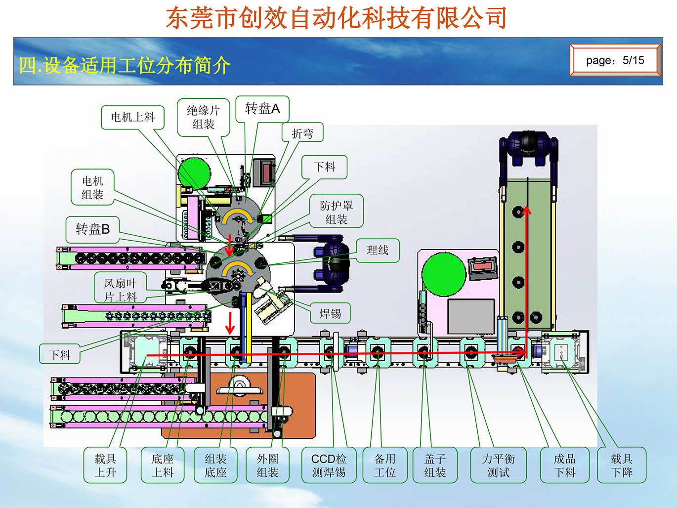
风扇组装集成自动线
上一个:飓风马达扇叶组装
下一个:电源板焊线(短线)
详情介绍
东莞市创效自动化科技有限公司 版权所有